TABLE OF CONTENTS
- Introduction
- Accessing the Prescribing Dashboard
- Navigating the Prescribing Dashboard
- Next Steps
- Additional Resources
Introduction
Medicines optimisation is about ensuring that patients get the best possible outcomes from their medicines. It goes beyond safe prescribing to focus on clinical effectiveness, patient involvement, and reducing waste. The Ardens Manager dashboard is a powerful tool that supports this by providing practices with real-time data on prescribing trends, high-risk medications, and opportunities for review.
This support article explores how practices can use the dashboard to identify priorities, support structured medication reviews, and deliver safer, more effective care.
Accessing the Prescribing Dashboard
Select the Services icon and click on Prescribing.

Click on the Optimisation tab.

Navigating the Prescribing Dashboard
The dashboard is grouped into different categories, including:
- Overview: Highlights patients who may require a drug review due to the length of their repeat prescription of a specific drug.
- Safety Alert: Identifies patients across multiple categories who require immediate intervention.
- Case Finder: Identifies patients with hypertension who may benefit from starting appropriate medication and highlights data quality issues.
You can filter the dashboard using the filter icon. This will allow you to focus on a specific category/area of the dashboard. Select your activity type(s) and click Apply.

To identify the patients, click on View.

Click on the Patients tab.

You can copy the patient's NHS number to review their record or export the full list of patients for further action. To learn more about managing the patient list, view this support article.
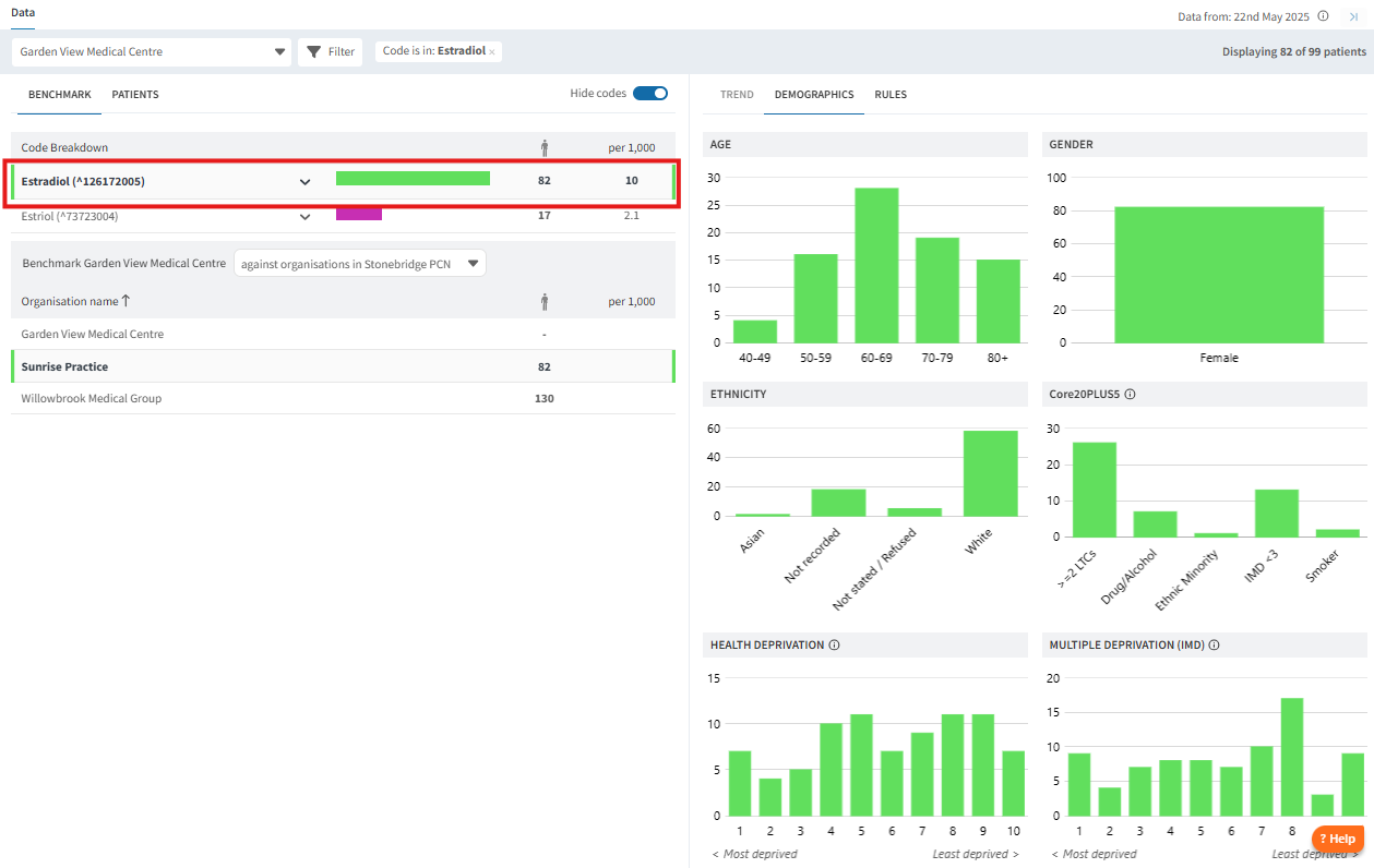
Your data can be viewed through Code Breakdown (where applicable). This feature can also assist in prioritising tasks by focusing on medications by group or dose. To access the code breakdown, click on the Benchmark tab, then toggle View Codes.

The code breakdown is colour-coded to visually represent the various features and tools. This helps illustrate the volume of each drug group in relation to the report.


You can further identify the individual drugs/dosages that patients are on by clicking on the chevron icon next to the drug group.

To view the breakdown or patient list for a specific drug group, click on the medication name or its colour. This action will update all data on the page, including demographics and the patient list.

Next Steps
The dashboard provide a wealth of insights into Optimisation opportunities for your patients. Here are some further considerations:
- Improve prescribing safety: Identify and address potentially inappropriate or long-term prescribing.
- Support audits and quality improvement: Use the dashboard data to run audits or QI projects on specific drug groups or conditions. Track improvements over time and demonstrate impact for CQC inspections or PCN reporting.
- Engage the wider practice team: Share findings in meetings and assign follow-up actions across clinical and administrative roles.
- Enhance patient care: Tailor interventions, deprescribe where appropriate, and improve communication around medication use.
Additional Resources
Explore the range of resources we have available for use in your clinical system to support you with Drug Monitoring:
- SystmOne - Drug Review : Ardens
- EMIS - Pharmacy : Ardens EMIS Web
If you require any further assistance on the process above, please contact the Ardens Manager Support Team on: support-manager@ardens.org.uk